etcd/Documentation/op-guide/monitoring.md
Gyuho Lee 66d6a39c46 Documentation/op-guide: remove "./cmd/vendor" in monitoring.md
Signed-off-by: Gyuho Lee <gyuhox@gmail.com>
2018-01-24 15:26:17 -08:00

5.4 KiB

Monitoring etcd

Each etcd server provides local monitoring information on its client port through http endpoints. The monitoring data is useful for both system health checking and cluster debugging.

Debug endpoint

If --debug is set, the etcd server exports debugging information on its client port under the /debug path. Take care when setting --debug, since there will be degraded performance and verbose logging.

The /debug/pprof endpoint is the standard go runtime profiling endpoint. This can be used to profile CPU, heap, mutex, and goroutine utilization. For example, here go tool pprof gets the top 10 functions where etcd spends its time:

$ go tool pprof http://localhost:2379/debug/pprof/profile
Fetching profile from http://localhost:2379/debug/pprof/profile
Please wait... (30s)
Saved profile in /home/etcd/pprof/pprof.etcd.localhost:2379.samples.cpu.001.pb.gz
Entering interactive mode (type "help" for commands)
(pprof) top10
310ms of 480ms total (64.58%)
Showing top 10 nodes out of 157 (cum >= 10ms)
    flat  flat%   sum%        cum   cum%
   130ms 27.08% 27.08%      130ms 27.08%  runtime.futex
    70ms 14.58% 41.67%       70ms 14.58%  syscall.Syscall
    20ms  4.17% 45.83%       20ms  4.17%  github.com/coreos/etcd/vendor/golang.org/x/net/http2/hpack.huffmanDecode
    20ms  4.17% 50.00%       30ms  6.25%  runtime.pcvalue
    20ms  4.17% 54.17%       50ms 10.42%  runtime.schedule
    10ms  2.08% 56.25%       10ms  2.08%  github.com/coreos/etcd/vendor/github.com/coreos/etcd/etcdserver.(*EtcdServer).AuthInfoFromCtx
    10ms  2.08% 58.33%       10ms  2.08%  github.com/coreos/etcd/vendor/github.com/coreos/etcd/etcdserver.(*EtcdServer).Lead
    10ms  2.08% 60.42%       10ms  2.08%  github.com/coreos/etcd/vendor/github.com/coreos/etcd/pkg/wait.(*timeList).Trigger
    10ms  2.08% 62.50%       10ms  2.08%  github.com/coreos/etcd/vendor/github.com/prometheus/client_golang/prometheus.(*MetricVec).hashLabelValues
    10ms  2.08% 64.58%       10ms  2.08%  github.com/coreos/etcd/vendor/golang.org/x/net/http2.(*Framer).WriteHeaders

The /debug/requests endpoint gives gRPC traces and performance statistics through a web browser. For example, here is a Range request for the key abc:

When	Elapsed (s)
2017/08/18 17:34:51.999317 	0.000244 	/etcdserverpb.KV/Range
17:34:51.999382 	 .    65 	... RPC: from 127.0.0.1:47204 deadline:4.999377747s
17:34:51.999395 	 .    13 	... recv: key:"abc"
17:34:51.999499 	 .   104 	... OK
17:34:51.999535 	 .    36 	... sent: header:<cluster_id:14841639068965178418 member_id:10276657743932975437 revision:15 raft_term:17 > kvs:<key:"abc" create_revision:6 mod_revision:14 version:9 value:"asda" > count:1

Metrics endpoint

Each etcd server exports metrics under the /metrics path on its client port and optionally on interfaces given by --listen-metrics-urls.

The metrics can be fetched with curl:

$ curl -L http://localhost:2379/metrics | grep -v debugging # ignore unstable debugging metrics

# HELP etcd_disk_backend_commit_duration_seconds The latency distributions of commit called by backend.
# TYPE etcd_disk_backend_commit_duration_seconds histogram
etcd_disk_backend_commit_duration_seconds_bucket{le="0.002"} 72756
etcd_disk_backend_commit_duration_seconds_bucket{le="0.004"} 401587
etcd_disk_backend_commit_duration_seconds_bucket{le="0.008"} 405979
etcd_disk_backend_commit_duration_seconds_bucket{le="0.016"} 406464
...

Prometheus

Running a Prometheus monitoring service is the easiest way to ingest and record etcd's metrics.

First, install Prometheus:

PROMETHEUS_VERSION="2.0.0"
wget https://github.com/prometheus/prometheus/releases/download/v$PROMETHEUS_VERSION/prometheus-$PROMETHEUS_VERSION.linux-amd64.tar.gz -O /tmp/prometheus-$PROMETHEUS_VERSION.linux-amd64.tar.gz
tar -xvzf /tmp/prometheus-$PROMETHEUS_VERSION.linux-amd64.tar.gz --directory /tmp/ --strip-components=1
/tmp/prometheus -version

Set Prometheus's scraper to target the etcd cluster endpoints:

cat > /tmp/test-etcd.yaml <<EOF
global:
  scrape_interval: 10s
scrape_configs:
  - job_name: test-etcd
    static_configs:
    - targets: ['10.240.0.32:2379','10.240.0.33:2379','10.240.0.34:2379']
EOF
cat /tmp/test-etcd.yaml

Set up the Prometheus handler:

nohup /tmp/prometheus \
    -config.file /tmp/test-etcd.yaml \
    -web.listen-address ":9090" \
    -storage.local.path "test-etcd.data" >> /tmp/test-etcd.log  2>&1 &

Now Prometheus will scrape etcd metrics every 10 seconds.

Alerting

There is a set of default alerts for etcd v3 clusters for Prometheus 1.x as well as Prometheus 2.x.

Note: job labels may need to be adjusted to fit a particular need. The rules were written to apply to a single cluster so it is recommended to choose labels unique to a cluster.

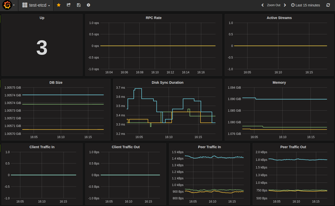
Grafana

Grafana has built-in Prometheus support; just add a Prometheus data source:

Name:   test-etcd
Type:   Prometheus
Url:    http://localhost:9090
Access: proxy

Then import the default etcd dashboard template and customize. For instance, if Prometheus data source name is my-etcd, the datasource field values in JSON also need to be my-etcd.

See the demo.

Sample dashboard: